Portfolio

Managed the article in Jagoan Hosting Tutorial
This includes reviewing articles that are no longer relevant so they can be updated, grouping articles into categories that are not yet organized, and creating an article content calendar — which is written with the help of a team of intern content writers. During the 3 months period where I managed the tutorials, more than 230 articles were created and organized.

Managed the article in Jagoan Cloud Tutorial
Creating a content calendar for Jagoan Cloud articles, from the basic guide to Jagoan Cloud to the more advanced guide, such as the use of Kubernetes in Jagoan Cloud. I didn’t write all of them myself, but was also assisted by a team of article content writers. During the 2,5 months that I managed Jagoan Cloud, more than 110 articles were created.

Developed Database Cluster
Building database clusters, both PostgreSQL and MySQL. The PostgreSQL cluster runs via etcd and patroni, with an active-passive type. Meanwhile, the MySQL cluster utilizes Galera, employing an active-active configuration.
These database clusters are used for the tax application and the concert ticket sales application, both of which require high availability performance.

Zabbix Monitoring
– Create a monitoring system for Jagoan Hosting’s Key Account customers (Windows-based), using Zabbix to collect metrics for monitoring purposes.
– Create a dashboard in Zabbix to visualize the status of instances in real time.
– Create alerts using the alert feature in Zabbix that sends notifications to Discord.
– Create custom reports using the reporting feature in Zabbix that can be sent to email.

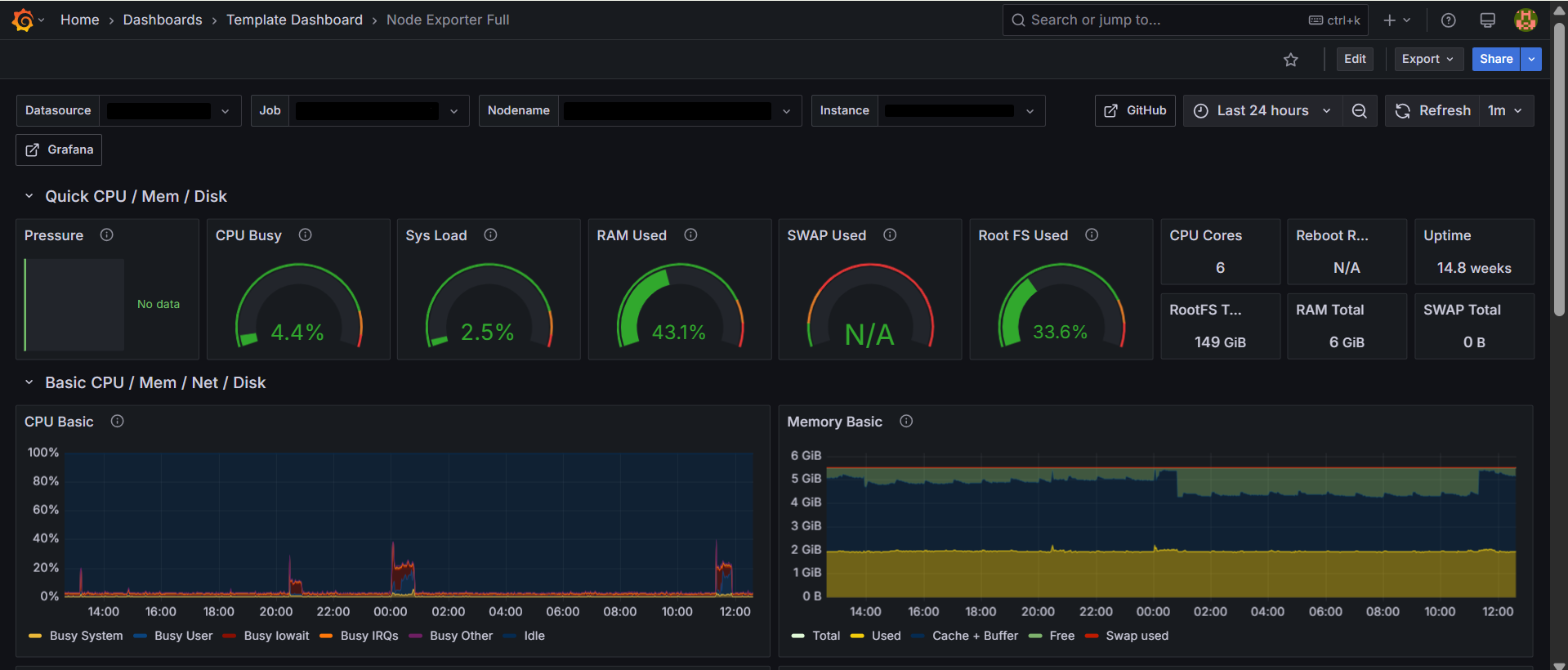
Grafana Monitoring
– Creating a monitoring system for Jagoan Hosting’s Key Account customers (Linux-based), using exporter-prometheus and loki-alloy to collect metrics and logs for monitoring purposes.
– Creating a dashboard in Grafana to visualize the status of instances in real time.
– Automating the service monitoring deployment process using Ansible, thereby saving up to 60 minutes in monitoring setup time.

Proactive Support Jagoan Hosting
As proactive support, to maintain the after-sales process with Jagoan Hosting’s customers, I optimized customers’ websites so that they can be accessed more rapidly. The website speed is measured using the Pagespeed tool. As a result of the optimization process I performed, 98% of customers received a score of 90-100% on the Google PageSpeed tool.
This has doubled the total number of Google reviews on Jagoan Hosting.
Ramadhania W. Yasmin
Let’s connect through social media to collaborate!